PVH1/PVTS TOK - návod, poznámky a rozbor projektu
Created by Nikol Vypior (osobní/personal)
ČVUT FSv, Vodní hospodářství a vodní stavby
#Civil 3D, #HECRAS, #autoCAD, #manual, #návod

Povrch v Civilu 3D
import bod


- vybrat soubor ↑
- vybrat formát ↓

Zobrazení povrchu (styl)


definice povrchu





Vykřičník u povrchu → Přebudovat!

1) Vytvoření povrchu
- vrstevnice - v dwg
- body - import z excelu
2) Úprava povrchu

Způsob vytvoření povrchu terénu v aplikaci Civil 3D
V případě, že zaměření podrobného bodového pole není provedeno v podobě příčných profilů, je třeba pro další práci s terénem zpracovat povrch terénu. V tomto případě bude využita plocha definovaná TIN (trojúhelníková nepravidelná síť) – více zde.
- Povrch koryta bude definován skupinou bodů a povrch okolního terénu bude definován vrstevnicemi.
- Nejprve je třeba vytvořit definici bodů, která bude sloužit pro prostorovou triangulaci povrchu (TIN). Mimo koridor se zaměřenými body bude povrch dodefinován vrstevnicemi (jedna z hladin ve výkresu v zadání).
- Stáhněte si soubor bodů. Proveďte transformaci souřadnic Y= - X, X=-Y, odstraňte sloupec „kód kvality“, odstraňte záhlaví (5 řádků) tak, aby 1. řádek začínal 1. bodem v seznamu.
- Odstraňte body (celé řádky), které se dle popisu týkají mostů a lávek (mostovky, svodidla, zábradlí, římsa, strop, ) - zásadou je odstranit všechny body, které nedefinují jednoznačně úroveň terénu. Použijte filtru v excelu podle názvu.
- Zbylé body zkopírujte a vyexportujte do .txt.
- Otevřete si nový výkres v C3D se základní popř. vodařskou šablonou (C3D_vykres_start.dwt). Případně můžete styly z této oborové šablony kdykoliv později dle potřeby importovat.
- Dále proveďte import bodů (z připraveného .txt) souboru a vrstevnic a lomových hran (z příslušných hladin přiloženého výkresu Kolovraty-mapa.dwg).
- Postupujte v prostředí C3D např. dle tohoto odkazu
- Definice povrchu je třeba doplnit právě lomovými hranami, kterými jsou např. břehy koryta, kraje silnic, horní a dolní hrany zdí, atd. (viz hladiny ve výkresu Kolovraty-mapa.dwg), podél nichž se upravuje triangulace mezi body.
- Stejným způsobem, jako se vkládají povinné spojnice se vkládají i vrstevnice (viz. definice povrchu).
- V okamžiku, kdy je vygenerován povrch koryta a okolí vzniká povrch terénu.
odmazat nevhodné body
body nad sebou
posunout bod o 2-3cm
Úprava trasy
modifikace tvaru: Geometrický editor (např. definice poloměrů křivosti)
Podélný profil v trase
→ fce Profil (Vytvořit)
Vložení trasy ( a staničení)
- Vytvoření z objektu (z polyline)
- Směr trasy zadám jak chci staničení
- voda: po směru toku klesá staničení → směr trasy (a tím staničení) proti proudu
- bude ve vrstvě C3D_TRASA

3) Definice osy koryta
- optimálně kolmo na objekty
- polyline
PŘ u OBJEKTů
Při malých průtocích nevadí nemít kolmo na lávku. U větší průtoků je již potřeba.

https://www.vut.cz/www_base/zav_prace_soubor_verejne.php?file_id=56099
https://www.vut.cz/www_base/zav_prace_soubor_verejne.php?file_id=56099
pohoz s patkou

opevnění



oživená kamenná rovnanina s patkou ze záhozu nebo rovnaniny

dřeviny
vrby, olše lepkavá
olše šedá
Střemcha obecná
Dub letní, zimní
Líska obecná
Jasan ztepilý
Javor klen, mléč, babyka,
Lípa velkolistá a malolistá
Břízy, Topol černý, osika
Oživená kamenná rovnanina




vyšší rostliny = makrofyta
3 typy makrofyt:
- s vynořenou oddenkovou částí
- plovoucí- listová část plave na hladině
- ponořené
lepší přirozená sukcese (zarůstání)
nevegetační
- pohozy, štěrkové koberce, záhozy, rovnaniny, kamenné dlažby (na sucho, se zalitím spár cementovou maltou, na cementovou maltu, do betonu), betonové dlažby a desky, vylehčené dlažby, rohože z betonových tvárnic, drátokamenné matrace, ochranné sítě, nábřežní zdi, laťové plůtky, dřevěné a železobetonové sruby, stabilizace koryta (chemická, pryskyřicí, injektáží, živicemi, mastixem ) , zvláštní druhy opevnění, jako např. fólie z plastických hmot nebo opevnění z netradičních materiálů
- pohoz - říční oblázky, valouny, kamenivo, lomový kámen, min 15cm a 3x def, max 1:2,5-2
- zához - lomový kámen, betonové prvky, max 1:1,25
tvar patek

opevnění dna i koryta

patka + dlažba (trávobetonová) + osetí

vegetační
- osetí, drnováni, vrbové řízky nebo sazenice z jiných dřevin, vrbový pokryv, haťové povázky a válečky, haťové a haťoštěrkové válce, povázkové rošty, rohože z vrbového proutí, zápletové plůtky, haťoštěrkové stavby,
- trávní porost na sklonech menších než 1:1,5, humózní vrstva minimálně 10cm, krátkodobě až 4m/s, kritické tečné napětí do 100 Pa
Opevnění
kombinované
oživené pohozy, záhozy, rovnaniny a dlažby
Brody (peřeje) a tůně


opevnění složeného koryta

horní část opevněna drnováním
dolní část zához. patka + dlažba

horní část oseta - založení osevem (využití geotextilie)
dolní část zához. patka + dlažba

dolní část makadam. pohoz
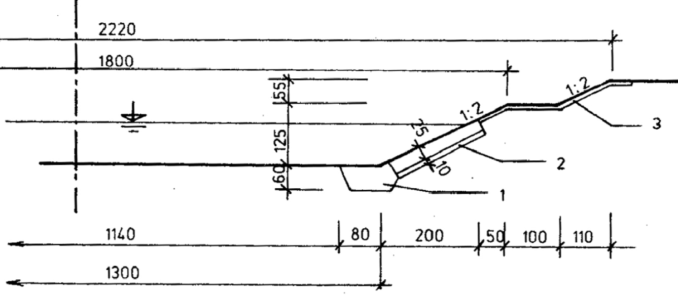
vzorový příčný profil
Vzorový příčný profil se kreslí v měřítku 1:100, 1:200, výjimečně 1:50, zpravidla v měřítku příčných řezů. Vykresluje se pro fiktivní terén, aby se v rámci jednoho řezu postihly možné případy řešení opevnění svahů , např. polovina řezu zachycuje svah v zářezu, druhá polovina svah v násypu nebo ohrázkování.
Vzorový příčný řez musí určovat rozměrově i materiálově technické řešení liniové stavby. Kresba se doplní stručnými a výstižnými popisy, kótami a charakteristickými údaji (vymezení úseku platnosti vzorového příčného řezu apod.).
Platnost vzorového příčného profilu je pro celý úsek, který je ve výkresu specifikován.



Situace
1:500
osa
poloha příčných řezů - tlustá čerchovaná čára s ozančením

bod nad terénem → násyp
HEC-RAS
podélný profil
délkové měřítko shodné s půdorysem
výšková měřítka zpravidla 1:100



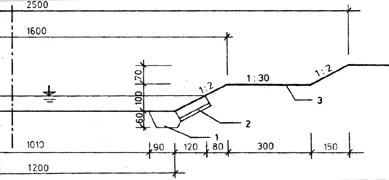
Informace k vzorovým příčným profilům
Měly by být zakresleny tyto případy (pokud se pro ně technnické řešení liší):
- Konkávní břeh a pata v rostlém terénu (zářezu)
- Konkávní břeh a pata v násypovém svahu
- Konvexní břeh a pata v rostlém terénu (zářezu)
- Konvexní břeh a pata v násypovém svahu
- Navýšení břehové hrany v případě, že je níže než návrhová hladina
Pokud vychází niveleta dna nade dnem původního koryta, tak se nedosypává !
bod pod terénem → zářez (výkop)
HEC-RAS
Excel
Civil 3D
Hydraulické posouzení úprav pomocí výpočtu nerovnoměrného proudění.
podklady

Výpočet průběhu hladin povodňových průtoků a posouzení stávajícího stavu protipovodňové ochrany pomocí výpočtu 1D ustáleného nerovnoměrného proudění.
Návrh úpravy trasy a sklonových poměrů dna kynety, rozměrů kynety a celého koryta pro převádění
- nízkých průtoků cca Q300d-Q210d s cílem jejich provedení při hloubkách umožňující pohyb ryb v souvislém segmentu toku, zamezení nadměrného prohřívání a zarůstání dna v letním období (min. hloubka)
- průtoků v rozmezí Q1-Q5 s cílem zamezení souvislé eroze dna (stabilita)
- průtoků Q20-Q100 s cílem jejich provedení bez nebezpečí rozlivů (pro Q≤Q20 ) nebo jejich bezproblémového vylití z koryta s omezením ztrát na majetku a škod na korytě a objektech.
Návrh technického řešení vzorových příčných řezů.
Návrh spádového objektu pro navázání upravené nivelety dna na stávající
Zpracování výkresové dokumentace
- podélný profil průběhu hladin, nivelety dna a břehů pro současný stav a stav včetně úpravy
- situace návrhu úpravy
- vzorové příčné řezy
- vzorové výkresy dnových objektů (prahů)
- výkres migračního objektu – rampa (rybí přechod).
Sestavení technické zprávy.
Orientační odhad nákladů
Civil 3D
CSN013469.pdf
Civil 3D /CAD
Zadání 21/22
ROZSAH
Osobní koeficienty
ZÁMĚR
Zkapacitnění
minimaliazce škod
Odstranění migrační bariéry
Stabilita úpravy
obnovit přirozenou fluviální geomorfologii
zapojení území do městského systému zeleně
SPPKB_02-006_2014_RYBI_PRECHODY.pdf
v svislicová menší než v průřezová

převod Qmin (Q300d) při dostatečné hloubce
- pohyb ryb
- neprohřívání vody
- 30cm (proudná obl. (peřejový úsek) vs. tůň)
heslo: 141PVH1
zajištění přístupnosti
v dolní části kyneta pro nízké průtoky
možnost řešení s břehovou úpravou

Opětovné posouzení
Posouzení stávající kapacity koryta
Výpočet pro Q20 - dochází někde k vylití?

zkapacitnění
Úprava koryta

zkapacitnění + kyneta

kyneta se bude pohybovat
Návrh
- Úprava koryta
- Směrové vedení
Mělké koryto
Nedostatečná kapacita?
Tool Palettes
Kapacita objektů
Koruna jezu příliš vysoká?
Nemůžu ji snížit - napájí rybník!
PŘ při meandrování

Práce s popisky
Pohyblivý jez
- Zahražen - v době normálních průtoků
- Sklopen - při povodni
migrační překážka
rybí přechod
snížíme část koruny, dělící stěna, komůrky rybího přechodu
Tvar jezu

Řešení jezu s rybím přechodem

Část průtoku začne procházet přechodem, i při povodni
stabilizační pás
aby nedocházelo ke zpětné erozi
ploty
Sklony
- kyneta klidně větší sklony
Povrch
- kyneta - pohoz, kamenné opevnění
Neprůtočné a neefektivní plochy (ineffective flow areas)
= může se sem rozlít, ale neproudí
odskočení břehu

neprůtočná plocha - aktivně se nepodílí na průtoku
XS Data→ Options → Ineffective flow areas →
- permanent - neefektivní i po přelivu
- plot po přelití - plocha za ním také průtočná ← nezadávat
- pilíř vždy permanent

Dle druhu ryby
- jelec tloušť
- hrouzek obecný
"hráze" (Levees)
není za ním průtok dokud se nepřelije
Options → Levees
Výpočet
sklon - Q1 - Příčný profil -de
i návrh = i stabilní
- při 350d min hloubka
- 0,2 m na brodu
- 0,3-4m v tůních
Zadání jezu do HECu
Profil před: 
Inline Structure → první ikona vlevo Weir embankment → zadat korunu
- distance = vzdálenost od profilu
- width = šířka v koruně → 1,7m
- slopes
- Volba typu
- Broad crested - široká koruna
- Ogee - součinitelé...
Výška koruny: 299.34 m n. m.
možnost zadat i tvar bočních stěn
Jez
- nelze snížit jeho výšku
- lze jej posunout (proti proudu) - extrémní zvýšení nákladů
- migrační překážka → navrhnout rybí přechod → pomůže převádět
domy
Jezové objekty

- Distance = vzdálenost od přelivné hrany k profilu nad
- Width - nepočítá s tím, pouze schematicky v situaci
- koeficient z tabulek a přenásobit odmocninou z 2g
- geometrie v tabulce
Specifika některých objektů
Překážka (Obstraction)
XS Data → Options → Obstractions → zadat → Aply data
Skleny







Předsazený a natočený pilíř

Mosty
v dialogu Geometric Data → Bridge/Culvert → nový dialog


potřeuji mít horní a spodní příčný profil (před a za mostem)
v HECRASu se vkládá kopie profilu objektu po určitou délku od příčného profilu koryta
Add a Bridge → zadat staničení (nějaké číslo kde je most - s tímto číslem se nepočítá)

zde reálné hodnoty staničení profilů mezi kterými je objekt

Vlastní konstrukce pod touto ikonou:


- Distance = vzdálenost čela objektu od horního příčného profilu
- Width = šířka objektu
- Weir coef = Součinitel přepadu - když nestačí profil → přepad přes širokou korunu
- = náš součinitel *odmocnina (2g)
- zadávat menší hodnotu než u klasických jezových objektů
- Tabulka
- první tři sloupce pro horní čelo konstrukce (na vtoku) - upstream
- pravé tři sloupce pro spodní čelo (na výtoku) - downstream
- Station - vodorovné staničení
- High chord - kóty mostovky
- Low chord - kóty otvoru
pilíře:

- označení pilíře
- osa profilu pilíře
- šířka pilíře a kóta


- první část - s volnou hladinou
- Energy - místní ztráty
- Momentum - momentová rovnice - podporové součinitelé → pod otazníkem tabulka součinitelů
- Yamell - široké území s hodně pilíři
- WSPRO - zasahují náspy, dnes se už nepoužívá, máme 2D model
- Highest Energy Answer → vybere méně vhodný způsob
- druhá část - tlakové proudění
- Rychlostní součinitel (při zatopení vtoku)
- Plně tlakový součinitel - vhodnější 0,9
možnost spodek mostu zadat jako propustek (Culvert) - nabídka shape

3. OBJEKTY
Objekt šikmo, natočení
- Bridge Culvert Data → Options → SKEW bridge/culvert
- Zadám úhel odklonu
- podobně i s pilíři
- Vzdouvá se zde voda → energetický princip
- v bystřinně hraje úhle natočení velkou roli → změna hybnosti
Energetický princip nebo princip změny hybnosti?
→ bridge modeling Approach Editor
2. Břehové hrany
v Cross Section Data → Left a Right Bank zadat staničení bodu → Apply data
nebo klikáním v editoru: v Cross Section Data → ikona vedle Apply data - Jump to the Graphical Cross Section editor → nové okno Graphics XS Editor → Set the Bank Stations
Graphical Cross Section editor
připojení JPEG s geolokací
- musí být ve stejné složcce jako dwg
- fce MAPIINSERT a jen zvolit JPEGy
součinitel expanze
ztráta *0,1
úprava geometrie
- posun jednotlivých bodu řezů dle potřeby
- Options → Move objects / Delete
- Definovaní břehů (červené body)
šablona pro C3D
C3D_vykres_start.dwt
soubor .geo
připojení WMS ortofoto
- příkaz "MAPWSPACE“ a potvrdit ano
- Data → připojit k datům
- Přidat připojení WMS
- URL adresa: https://geoportal.cuzk.cz/WMS_ORTOFOTO_PUB/WMService.aspx
- Přihlásit (bez vyplnění jména, hesla)
- Vybrat vrstvu Ortofo a přidat do mapy
- Posunout v pořadí níž, pod Map Base
metoda po úsecích
- ztráty třením
- ztráty místní
Problém s oddělovači
Odděleno čárkou?
Hecras potřebuje oddělovač tečku!
Funkce nahradit v texťáku
součinitel kontrakce
ztráta *0,1
drsnosti
1. Mannings
od levého břehu doleva - kanál - od pravého břehu
- ručně u každého profilu - v Cross Section Data (LOB a ROB 0,05, Channel 0,03) - Manning v korytě 0.03-0.035, balvanité prvky 0.042-0.045
- nebo Tables → Mannings → Set values (hromadné vyplnění)
vytvoření nových profilů pro objekty
Tools → XS Interpolation →
- within reach - vyinterpolování úseku s více XS
- between 2 XS
→ vybírám spojnice, můžu je odstranit,..
→ kde bude?
- v přesné lokalitě
- po nějaké vzdálenosti
river banks

angl. Reach
úsek, úsek toku, úsek kanálu mezi dvěma PK (plavebními komorami)
XS Cutlines = Příčné řezy
Kontrolovat jestli neimportoval obráceně!
Zapnutí n



Export c

- Vybrat terén, trasu
- Definovat River name - jak se bude jmenovat v HEC RASu
Save geometry
interpolace mezi dvěma PŘ
Tools → XS Interpolation → Within a Reach / Between 2
Před spuštěním HECRAS
klávesa Win → Oblast → Angličtina
všude nastavit jednotky na SI
PŘ
efektivní zrno

šedý obrazec → stanovit def
Podélný řez původní trasou
otočení šipky směru toku
highest stations should be upstream, and decreasing going downstream
GIS Tools → Reach invert lines table (tabulka definující trasu) → Reverse order
Výpočet tůně a brod
- volím h= 0,2 a 0,4
- při malé hloubce je drsnost vyšší → volím vysoké n = 0.05 - 0.07
- sklony
- tůně - nižší sklon než původní průměrný
- brody - vyšší sklon
- Z Chezyho rovnice kolik mi vychází hloubka

založit nový projekt
d_ef

Sklony v PŘ
Kyneta
- brod 1: 0,5-1
- peřeje 1: 1,5 - 2 (opevnění záhozy v patě)
- menší sklon než 1:2 → pohoz na celém svahu kynety
Koryto
- 1: 1,5-3
- nebo složený sklon ve tvaru konvexního svahu
- u sklonu větších než 1:1,5 nutné opevnění pohozy
Berma
- vhodné cca 1:20
- opevnění na Q5 - Q20 dle souběhu s komunikacemi, mosty, infrastrukturou, zástavbou → zabránit erozi břehů
brod
pojížděna pouze technikou
+ niveletu
B
šířka v hladině při dominantním průtoku (uvažujeme Q1-Q5)
řešení tůní a brodů
3D křivka, ne spline
4) Stopy příčných řezů

tam kde bude stopa → budou se definovat příčné řezy
ZNAČENÍ: pořadí (číslování) ve směru toku od největšího k nejmenšímu
Export do aplikace HEC RAS
hecras_VUT.pdf
Import v HEC RAS
1) Změna směru toku
vždy Apply!
Tvar koryta a stabilita

- přiměřeně stabilní dno - požadavek na materiál dna
- ověření stability: Stabilita částice → def →


Vždy znám 2 hodnoty, třetí dopočítávám: i stab = 0,07755 * def/ h = 0,047*(2650-1000)/1000*def/h (Shieldsovo číslo)
Tečné napětí od proudící vody Tau = ro * g * h * i (pro široká koryta bez vlivu stěn; významný vliv břehů → h střední
Pro podmínky spočítat hloubku Q1-2 a při něm def a istab
http://hydraulika.fsv.cvut.cz/Toky/Predmety/PVTS/PROJEKT/ke_stazeni/cviceni/Cviceni_05.pdf
Výpočet kapacita kynety
Q330d
n cca 0,05
brod h = 0,2m, tůň h=0,4m
břehové hrany celého koryta


nová trasa kynety
a podélný řez
lze ručně posouvat podle potřeby po trase
Otočení řezů
GIS Tools → GIS Cutlines → Reverse crossection... → All v tabulce 26
šipky odkud kam značení řezů
View → Options → Cross Section Properties
Zapnout Arrows
2) Geometrie
profile = podélný profil
XS = příčný profil
tangenciální napětí
vzdálnost brodů a tůní
Vlnová délka cca lambda = 6,3 B
vymezit, kde se můžu pohybovat
pohybovat se v březích původního koryta + kam až můžu dle katastru
Jak generovat stopy?
- Rovnoměrně po 20-30m, klidně po 50m základní
- Jak daleko od osy? 30m na každou stranu, na levé straně více, 50m
terén do hecu?
Otevřít geometrii a importovat .geo z C3D

trasa koryta
- nesmí do komunikace, můžu do "louček"
- potřebuji mít i původní koryto
Linie v s
- víme, kde se rozlévá (výpočet HECRAS)
- koridor definovaný pozemky města (investora) - modrá
- Vymezit pruh/prostor, kde nebudu upravovat - silnice, trafostanice,.. - žlutá
- Vynutí kynety - červená

Horní a dolní hrana koryta (fialová a růžová):

Stěhovavá kineta

sklon 1:2 od hrany ke kynetě
stopy na začátku a na konci objektů!

Pravoúhlá síť, rastr
ℹ️ Příčný řez se kouká po směru
cross-section direction should always be left to right – looking downstream
Výpočet stability
na Q1 - odečtu hloubku z HECu




nové i_stab v nové délce kynety
trasa kynety
bodová křivka, trasa zakřiví čáru (vytvořit z objektů)
Hladina u jezu musí zůstat stejná → odběr do rybníka
nebo prodloužit potrubí výše do toku
jez nebudeme měnit
rybochod
dialog Vytvořit skupinu
- označení vyplnit: 1
- určit styl
Příčné řezy se nemají křížit
krátké nebo zalomit
v C3D:
V HECRASu: GIS Tools → Reach invert line table (půdorysné souřadnice osy)
sklon?
3)Výpočet
Ustálené rovnoměrné proudění:

→ Vytváří se výpočetní plán


- Pojmenuji
- Vyberu geometrii
- Vyberu průtoky (výpočetní soubory)
- Flow regime
- výhradně bystřinné (supercritical)
- výhradně říční (subcritical) - nedostane se do bystřinného režimu, počítá s kritickou hloubkou
- mixed -
- Compute - spustí výpočet


Po Compute mohou vyskočit chyby → potřeba opravit
hloubka při Q1
střední hloubka v upravovaném úseku
i_stab pro původní délku
Niveleta kynety
- tak aby odpovídalo istab → nechci řešit opevnění dna
- řešit navázání na koryto
Niveleta koryta - zelené
- rozsah pro stanovení brodů - chceme trochu zahloubit oproti stávajícímu terénu
Niveleta
- průběh dna
- zakreslit jako křivku do Podélného profilu
- Výchozí → Profil → Nástroje pro vytvoření profilu → vyberu profil → dialog → pojmenuji, styl vykreslení



- Tečnové polygony (druhá ikona; jez musím obkreslit)
- Aproximuje dobře?
- můžu upravovat, musí vyhovovat stabilnímu sklonu
- editace možná v tabulce - vidím výšku, sklony, staničení
- možnost více nivelet pro variantní řešení
- lze vytvořit ze souboru - např. struktura staničení - výška - vypsání do excelu a import

odstranění zídky u mostku, aby vycházela kapacita

mini dialog Nástroje stop příčných řezů
- Metoda vytváření stop: Pode rozsahu staničení
- Zadat do dialogu:
- v celém rozsahu staničení
- šířka pruhu podél trasy vlevo a vpravo
- rozteč 20 - 30 m (25m)
- krok podél tečen, oblouků,.. (15m)
Okrajové podmínky
- určit průtok a výchozí úroveň hladiny
- Ustálené nerovnoměrné proudění:


- Zadání průtoku pro horní profil
- Výpočet více N-letých průtoků



- Known W. S. = známá hladina
- Critical Depth = tam kde se nachází sám vypočítá → zadat čáru energie v dolní vodě
- Rating Curve = vložení křivky
- předpoklad, že v dolní hladině rovnoměrné proudění → niveleta dna = čára energie
- předpokládáme říční proudění - proti
- bystřinné - horní
- obojí - obě podmínky
Můžu vytvořit výpočetní soubory pro každý N-letý průtok zvlášť - třeba když jsou specifické podmínky v korytě.


HECRAS- zadani Q, okraj podminek a objektu_CVUT.pdf
Hledání kapacity v HECu
postupně zvyšuji průtok a zjišťuji, kdy se kde poprvé vyleje z koryta (první dotyk s břehovou hranou) → podívat se do řezu a zjistit kam se rozlévá - jestli nelze lokálně posunout břehovou linii? Brát v úvahu možnost rozlivu dle podmínek zástavby a infrastruktury

stupeň drsnosti
Spádové prvky?
Nižší sklon než původní - Vznikl rozdíl?
Pro vzniklé výškové rozdíly přednostně volíme prahy (výšky do 30 cm) nebo kamenité rampy (výšky nad 30 cm).
práh
když nebudou vycházet i stabilní → navrhnu i stabilní a udělám práh

jez
- ponecháváme
- nutno obkresli niveletou hranu jezu
- před ním stabilizační práh!

Niveleta kynety - červená
export z C3D
- Najít povrch terénu v Prostoru nástrojů
- Pravé tlačítko → Exportovat do DEM
- Vybrat soubor GEOTIFF (.tif)
- Volba rozteče rastru - 0,25-1m
- Volba souřadnicového systému v Exportovat zónu souřadnic → Kategorie: Czechoslovakia, Czech Republic; Dostupné souřad. systémy: Czechoslovakian Grid System
-
Povrch terénu v RAS Mapperu
- Tools → Set projection for project → zadat cestu k Projection.prj
- Terrain v levém okně → pravé tlačítko → Create a New RAS Terrain a vybrat cestu k DEM souboru (GEOTIFF z C3D)
- v nabídce Image display properties - nastavení stupnice výšek terénu a vykreslování vrstevnic
RASTR:
- Map Layers → pravým Map Data Layers → Add Existing Layer → zadat cestu k rastru .jpg a referenci .jgw
Přiřazení geometrie:
Geometries → vybrat .geo soubor (export z C3D)
4) Výstup
1. základní koryto

Linie břehových hran
- zakresluji podobně jako niveletu
2. stěhovavá kyneta
bude se mi měnit hloubka - tůně, brody
Zobrazování výsledků


Zobrazení jednotlivých příčných profilů
nabídka Options
- Plans → zobrazení hladin více průtoků
Podélný profil:

pod Options - Plans, Profile, Use RS as X axis,...
Tabulky dvojího typu:


Detaily příčných profilů

Tabulka podélného profilu


Psané podélné profily - kromě hladiny i úrovně břehů - kde dochází k vybřežení?
→ Vytvoření vlastní tabulky
- LOB Elevation, ROB Elevation - kóty břehů



PVH1 TOK - videa a tutoriály pro SW
Tool Palettes → Všeobecné
trasa kynety
šířka bermy
hloubka spíš k 0,6m
5) Export povrchu do DEM
- HEC: File → Export GIS Data
- Místo uložení, označit možnost Water Surface Extents (rozlivy vody), pomocí Select Profiles to Export vybrat průtoky → Export Data

Šablona typických řezů
- nakreslíme vzor pro určitou část
- průnik stávajícího a nového terénu

- Co vím?
- šířka dna kynety, sklony kyneta, berma, vzdálenost B celého profilu

úpravu ukončit za lávkou



vytvoření povrchu hladiny

Import C3D
- Vložit → Import → Import z aplikace HEC-RAS → vybrat soubor v průzkumníku a Import
vytváření šablony


- Název, popis (lichoběžníkový profil symetrický 1:1 apod.), zkontrolovat hladinu (že je zapnutá)
- Typ - vozova, železnice,..
- Styl šablony
- jak se během navrhování šablony zobrazí její příčný řez
- Styl sady kódů
- určuje jak jsou kódovány a zobrazeny komponenty šablony v okmažiku jejich začlenění do koridoru
Návod na š
Zapnutá paleta nástrojů:

Unikátní označení šablony!
Základna:

využití modrých sirek:

- NapojeníŠířkyASklonu -
- najednou nebo zvlášť šířka (sklon 0%) a zvlášť sklon (šířka 0m)
- 1:1 = 100% sklon
- NapojeníNaSklonPovrchu - pro spojení
- kde je nejbližší terén a kde ho protne
- Vlastnosti: Přidat napojení do Výkop a násyp
- výkop -
- násyp - nad původním terénem
- Funkce Zrcadlit

Editace podsestavy:


- Vytvořím všechny možné šablony
- Můžu použít svahování - ušetří práci - nemusím všude dělat unikátní typické řezy
Návrhová linie
Tvorba nového koryta
= vytvoření nového povrchu
Nové stopy PŘ
Koridor
- posouvám vzorový příčný řez po trase
Typické řezy koridoru
- Šablona typických řezů je příčný řez modelu koridoru
- šablona tvořena podsestavami, které definují komponenty - např. inie paty svahu, obrubníky
- šablony v intervalech podél trasy a základny
- propojeny → tvoří koridor
Prospektor
vidím sestavy
Export do hecu
výzva k určení umístění základny šablony
trasa
musím umístit koridor na trasu
zrcadlení - po vybraní
vybrat podsestavu
- lze nastavit výchozí parametry
- kliknu na základnu šablony ve výkresu
- Název skupiny -
- Název podsestavy -
- zobrazí se na základně
- znovu klinu → přidá se na opačnou stranu
vodící linie
Model koridoru
- Musím mít 2D řez - šablonu typických řezů ze standardních podsestav
- Šablonu umístím v intervalech podél profilu a trasy základny



- Horizontální základna, Vertikální základna, Odkud kam (staničení) → směr a výška (návrhové linie)
- Šablona - kterou použiju
- Frekvence -

- ↑ jednotlivé Šablony typických řezů
-


přidat podsestavy

vložit - lze vložit mezi dvě existující
Výkresy
Určuje příčné řezy
- zobrazit původní terén a i koridor
Objem výkopů a násypů
Vytvoření zobrazení příčných řezů

Vytvoření šablony typických řezů

Vytvoření koridoru

Povrch z koridoru a propojení dvou povrchů

provést návrhové průtoky Q20, Q100 s min. škodami
Vytvoření zobrazení podélného profilu

export pro HEC-RAS
- vyberu terén, který vytvoří koridor
- mohu definovat nové příčné řezy
-
napojení na kynetu!
min. hloubky při Q210d
rybí přechod



- delta H kolem 10-15-20cm, 30cm pro prstuhy, lososy,...
- sklon kolem 10% → délka
jez
- minimální přepadová výška → koruna → 299,34 m n.m.
- zajištění odběru
- zajištění přechodu ryb
- b = 7m přelivné hrany
- paralelně rybí přechod - vložený do koryta, není místo pro bypass
- dělící zeď
- mohl by stačit 1m šířky
- hladina dolní vody z HECu → spád
- počet komůrek

Výpočty
- geotechnické výpočty
- stabilní sklon
-
Podélný řez
- původní terén a úprava
- břehové hrany!
- komunikační objekty - horní a spodní okraj
- zobrazení příčných řezů - změny koryta a objekty
Rybí přechod
Situace
- v rozsahu pro územní rozhodnutí
- kameny (max. 5m) - pro zvýšení členitosti, vzdouvání
-



Vzorové příčné řezy
- většinou se dělají konkrétní řezy pro dané úseky
- schematizovaný původní terén


prahy

Technická zpráva
z čeho jsem vycházela
zajištění kapacity
směrové vedení
slabší místa - jaká opatření → co bych dělala
úprava břehu, jeho stabilita
